安科瑞袁彬(15161626903)微信同号
工况用电监控系统Process Electricity Monitoring System
按照国家标准规范和计量认证要求,根据工艺设计,对影响污染物排放的排污单位生产设施、污染物治理设施(以下简称治理设施)运行的关键电气参数(如:电流、电压、功率、功率因数、电量等)进行监测;结合排污单位生产工艺和末端监测数据,全面监控排污单位的生产设施和治理设施的运行、污染物治理效果和污染排放情况,判定排污单位停限产状态、污染治理设施运行状态以及污染物排放监测数据的合理性、真实性和可接受性。
系统架构

平台功能
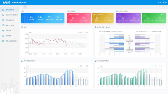
显示接入的企业数,设备数和监测点位数,治污设备的当前运行状况和停产限产的异常状况等信息。
用电统计
以曲线图的方式展示企业昨日和今日用电情况。
产污设施运行柱状图
显示昨日和今日产污设施按小时运行数的柱状图。
治污设施运行柱状图
显示昨日和今日治污设施按小时运行数的柱状图。
实时监控
采集现场用电信号,可以查看企业、车间设备、监测点各级的统计情况,包括生产状态、设备状态、电流、电压、用电、功率等,默认显示昨日/今日曲线,可选择具体的时间并生成曲线,其中用电和功率曲线中包含设置的设备启停阀值,企业整体用电中显示企业停产的阈值。
根据设置的启停阈值,判断生产时间和治污设施运行时间是否吻合,与停产限产计划是否有时间冲突

手机APP显示

现场安装






支付宝收款码
微信收款码
参与评论 (0)